Strategic Performance & Investment Audit 2026
Architecture that reflects your ambition | Transparent pricing, zero guesswork
1. Digital Dominance Proof (Performance Benchmarks)


We do not rely on guesses; we rely on real data. Here are live results from our active projects monitoring performance and growth.
1.1 Acquisition Channel Analysis (Traffic Mix)
Our system identifies the most profitable sources (Google, IG) and directs investment toward channels achieving the highest real interaction (Engaged Sessions).

1.2 Search Engine Leadership (Organic Ranking)
Achieving Rank #1 in organic search results (SEO) for the most competitive keywords in the target geographic area.

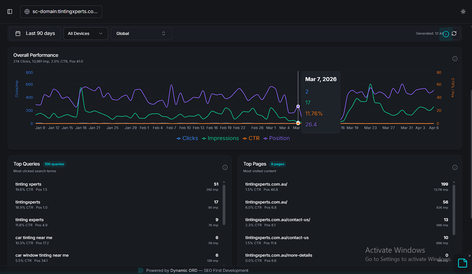
1.3 Click & Impression Growth Analysis (90-Day Trends)
Monitoring the upward curve of digital visibility while maintaining stable conversion-ready metrics to ensure visit quality.


2. Ghaith Engineering vs Traditional Systems (Next.js & PWA)
Why do our platforms dominate global Lighthouse benchmarks?
| Technical Metrics | Traditional Sites (WordPress) | Ghaith Engineering (Modern Stack) |
|---|---|---|
| Performance | 81% (Noticeable lag) | 97% (Ultra-fast) |
| SEO | 100% | 100% |
| Largest Contentful Paint (LCP) | 4.5s (Losing customers) | 2.5s (Instant load) |
Revive LB E-commerce Free Host Lighthouse Results

Traditional e-commerce site analysis - Good performance but insufficient for massive growth.
Landing Page Free Host Lighthouse Results

Ghaith Platform - Near-perfect 97% performance for an exceptional user experience.
3. Digital Investment & Services Lists
3.1 Web Marketing & Authority Engineering (Authority SEO)
Link Authority (Annual Renewal)
Entity Engineering & SEO Services
Google Ads Management
3.2 Ghaith Analytics (SaaS Analytics) – Annual Billing
Pro Tier
$5/mo
1 User + Bulk actions.
Pro Tier
$20/mo
5 Users + Deep Intel tools + Bulk actions.
Business Tier
$60/mo
15 Users + Custom Search Planner + Dedicated Manager.
4. Digital Pulse Scanner
All our platforms undergo periodic scanning to ensure data security (SSL Encryption) and ultra-fast server response (Response Time < 150ms).
